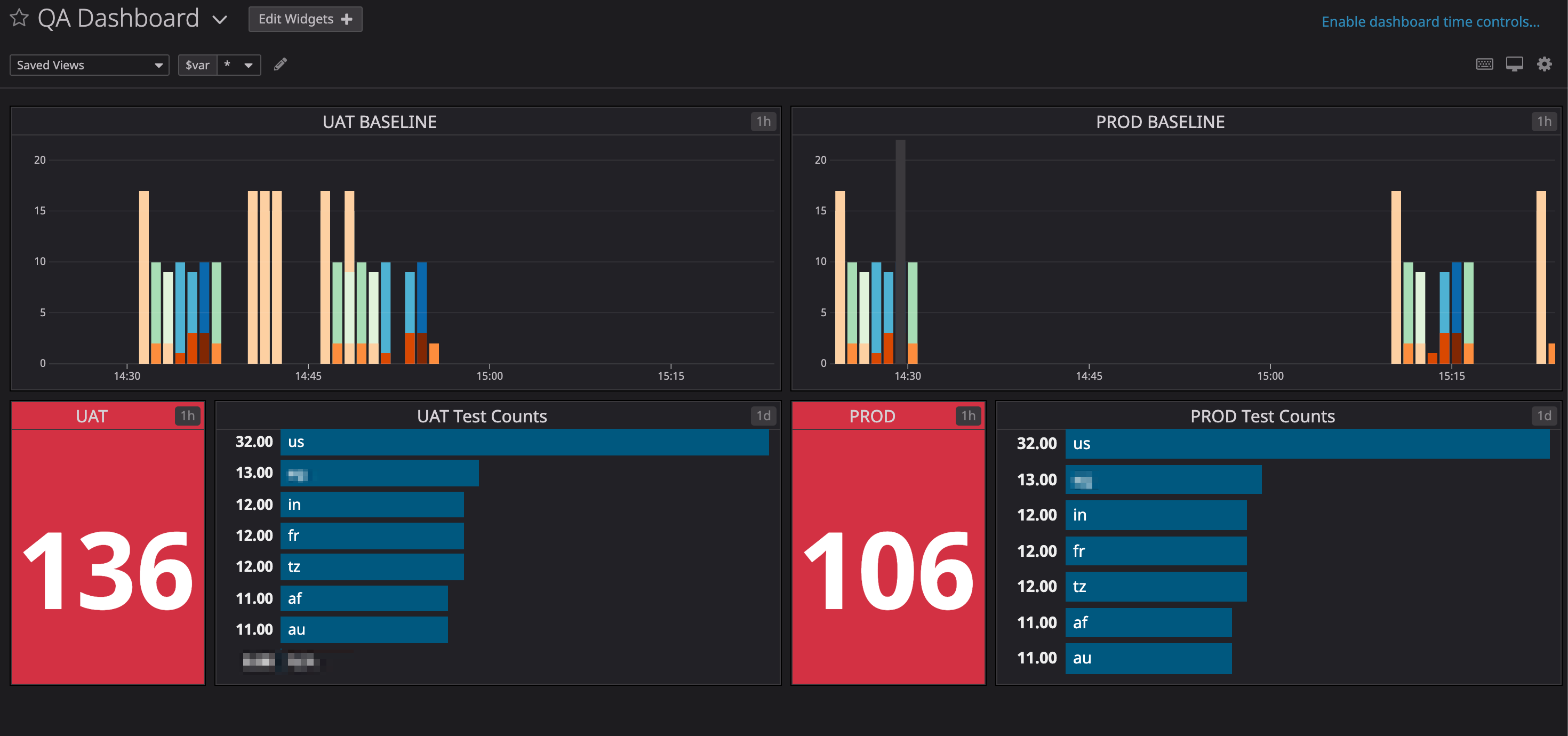
Live automation dashboard in Datadog using Terraform
-
Update api and app keys in
/dev/main.tffilemodule "dashboard" { source = "../modules/qa" api_key = "xxxxxxxxxxxxxxxxxxx" app_key = "xxxxxxxxxxxxxxxxxxx" } -
Now, init, compile and apply changes in the datadog server
cd ./dev/ terraform init terraform plan terraform apply -auto-approve
Run and export your tests results in the DataDog Dashboard; (I used python scripting, but it can be in any languages)
pip install -r requirements.txt
export API_KEY=xxxxxxxxxxxxxxxxxx
python main.py
-
Download and config datadog account
DD_AGENT_MAJOR_VERSION=7 DD_API_KEY=xxxxxxxxxxxxxxxxxxxx bash -c "$(curl -L https://raw.githubusercontent.com/DataDog/datadog-agent/master/cmd/agent/install_mac_os.sh)" -
[optional] direct download: https://s3.amazonaws.com/dd-agent/datadog-agent-7-latest.dmg
Note:
Use the Datadog Agent app in the system tray, or the command line datadog-agent (located in /usr/local/bin). Enable/disable integrations in
/opt/datadog-agent/etc/conf.d
sudo cp '/opt/datadog-agent/etc/com.datadoghq.agent.plist.example' /Library/LaunchDaemons/com.datadoghq.agent.plist
sudo launchctl load -w /Library/LaunchDaemons/com.datadoghq.agent.plist
